Ett program för flera plattformar

Hej. Jag tror jag har ett problem med att få en klar bild över mina resultat. Jag använder nu flera olika platformar (ex Avanza, Savr och handelsbanken) men efter att jag köper, säljer och jämnar ut min “totala” portfölj så är det omöjligt att se resultat. Finns det något program eller webbplatform som kan se allt som ett?

Mvh
Johan

Jag undrade samma sak här Program för att överblicka sin portfölj… verkar inte finnas något, åtminstone inte som klarar av svenska fonder också. Jag funderar på att bygga något själv.

3 gillningar

Säg till om du vill ha beta-testare :blush: En sån tjänst eller app vore fantastiskt!

Jorodu… det skulle/kommer nog behövas isåfall, men sannolikt skulle det bli en ganska “snäv” tjänst åtminstone till en början, som täcker in exakt mina behov :slight_smile:

(Skämt åsido, skulle vara jäkligt roligt att göra, men tiden räcker inte riktigt till.)

1 gillning

Är inte Spirecta en sådan platform? Har inte själv testat den ännu men läst lite om den.

Spirecta går väl inte ner på fondnivå. Plus att jag inte testat automatiska importen mot AF, ISK, KF om den tar investeringar eller bara transaktioner. (Men det kanske är en tidsfråga.)

Jag ställde den frågan till @janbolmeson om Spirecta i den andra tråden men han har inte hunnit med att svara :wink: (sedan kanske inte frågan var supertydlig heller men men…)

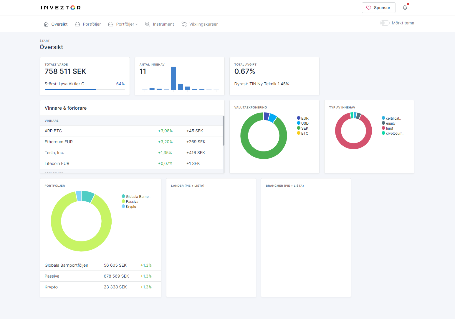
I mån av tid bygger jag en enkel app för att kunna överblicka, och framförallt, sammanställa alla aktier/fonder på ett ställe oavsett vart de ligger. Samt såklart hålla allt uppdaterat med dagliga kurser. Jag bygger detta för eget behov samt för att prova på ny webteknik (Blazor WebAssebly + .NET 5) men om det faller väl ut ämnar jag dela med mig om någon är intresserad.

  • Hundratusentals instrument tillgängliga via Yahoo Finance, Avanza, Lysa (även Lysa Finland/Danmark)

  • Avgifter på varje innehav som går att justera manuellt (om man ex. har en fond vis SAVR)

  • Sammaställer allt i SEK för ett hundratal olika valutor

  • Sammanstsäller total avgift, fördelning på valutor, typ av innehav etc

  • Stöd för “virtuella/modell”-portföljer, alltså med endast procentuell fördelning

  • Byggd som dashboard-app som funkar bra på både desktop och i fullskärmsläge på mobil (PWA)

Framöver hoppas jag även kunna sammanställa innehav för olika aktier i fonder (ex. om du äger Tesla både som enskild aktie och via globalfond) samt brancher och länder.

Inledningsvis blir det nog ganska hands-on med att mata in innehav manuellt, ska kolla på filimport från Avanza/Nordnet framöver.

7 gillningar

Jag fick svar från spirecta att det inte gick. Spännande med din utveckling. Hoppas du får till något lättanvänt.

1 gillning

Jag testar gärna när du vill dela med dig av ditt projekt.

3 gillningar

Burning the midnight oil… måste försöka att knyta ihop säcken bara.

  • Halvautomatisk import från Avanza, Lysa och Nordnet
  • Organisera innehav i olika portföljer
  • Se värde, valutor, avgifter, avkastning, sektorer, länder, både totalt och per portfölj

Har kvar att göra bl.a största innehav för både för direktägande aktier och största innehav i fond - exempelvis om du äger Apple-aktier OCH en globalfond så kan du se hur mycket du har investerat i Apple totalt

Har även kontaktat Lysa för att se om dom har en sammanställning över sektorer/innehav för sina fonder men om inte så blir det väl att gå igenom de underliggande fonderna och sammanställa själv … :sweat:

6 gillningar

(Några av er har i princip redan anmält intresse men för att undvika att trakassera någon i onödan :joy:…)

Om du känner dig sugen att testa på en väldigt tidig (läs, absolut inte buggfri) version av Inveztor så skicka mig ett PM, jag hoppas kunna släppa in någon inom kort.

Jag testar gärna men vet inte hur man skickar pm till dig.

I all välmening, men namnet Inveztor är nog alldeles för likt Investor, även om namnet är riktigt bra.

1 gillning

Jag antar att du tänker/menar om jag skulle göra något kommersiellt av detta, men det finns inga såna planer öht. (Säger Investor åt mig att byta namn på min lilla app så gör jag det :slight_smile: )