Fördelning på Lysas breda portfölj?

Hur ser fördelningen ut när man köper breda portföljen på lysa? Vet att 20% är Sverige men hur många % är USA? Hur många % är Kina, Portugal, Indonesien, Danmark, Venezuela osv?

Sen de 20 % som är Sverige är de OMX30 eller OMXSPI eller något annat Svenskt index?

  • Globala delen är består av följande fonder:


    Lysas avkastningssida ger en lättare vy:
    image
    Så 68% är globalfond, och där brukar typ samma procentsats ligga i USA. Så du borde ha ~45% USA. Du har 12% tillväxtmarknad, och där brukar ~35% ligga i Kina, så du borde ha ~4% Kina.

  • Svenska delen är Öhman Sverige Marknad Hållbar som följer index OMX Stockholm Benchmark Capped Gross Index. Du kan läsa mer på Öhmans egna sida. Lysa arbetar dock på att implementera en bredare fond med fler bolag.

7 gillningar

Tack Johan!

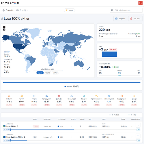
Är ett tag sedan jag gjorde sammanställningen för Inveztors räkning, men det jag kom fram till då såg ut så här för 100% aktier (dvs 80% Lysa Aktier C och 20% Lysa Sverige Aktier B)

image

image

image

6 gillningar

Väcker en gammal tråd till liv. Fick en fråga om denna fördelning fortfarande är aktuell? Någon som vet?

Lysa Bred består fortfarande av 80% globalt och 20% Sverige.

Globaldelen heter “Lysa Aktier C”, du kan t.ex. se portföljen i halvårsredogörelsen för 2023:

Eller via Morningstar:

Dessa är andelarna i globala delen, så allt ska multipliceras med 0.8 för att få andelen i Lysa Bred.

Så t.ex. USA borde ha 59% x 0,8 = 47% av portföljen. Och där räknas också in amerikanska småbolag, så andelen amerikanska storbolag (Apple, Tesla, Nvidia, etc) är bra mycket lägre än en klassisk globalfond t.ex. Länsförsäkringar Global Index och Avanza Global.

4 gillningar

Tack för snabb återkoppling @Johann uppskattas verkligen! :hugs:

Den globala delen på 80%, hur är den fördelat enligt MSCI Word och MSCI EM? Hur stor är fördelningen mellan stora och små bolag?

Antar att Sverige 20% är OMXSGI.

En till fråga, hur kan jag själv se denna fördelning och räkna ut vad som är MSCI Word, EM, ACWI?

Du kan finna i bilden från halvårsredogörelsen att det finns 0.23% + 8.62% ≈ 9% EM.
Och du kan också finna att det finns 13.02% småbolag.

2 gillningar

Hitta denna. Tror nog jag kan lista ut svaren genom den tråden.

Helt rätt. Sparar siffrorna och bilden som ett exempel för att ta fram framtida uppgifter :slight_smile:

Om jag har tolkat det rätt så är lysa aktie c (global 80%) 58.36% stora bolag, 8.62% EM och 13.02% små bolag?

Spara länkarna i mitt i lägg istället :slight_smile: Siffrorna kommer uppdateras i framtiden.

Ja det är min uppfattning. Men man kan gå in i varje ETF/fond och dubbelkolla.

1 gillning

Ja och Sverigedelen följer Solactive GBS Sweden All Cap som liknar OMX Stockholm Benchmark GI som över tid ständigt underpresterar OMX Stockholm All-Shares GI.
Ca 150 bolag smalt men det duger nog

1 gillning

Mycket vackert! Så kul att kunna bryta ner detta i olika delar. Smart, jag sparar länkarna istället och siffrorna kan vara som ett gammal referens på hur vi fick fram siffrorna :slight_smile:

För att bryta ner detta ytterliga. 58.36% stora bolag kan vara LF global/DNB index, 8.62% EM kan vara Avanza EM och 13.02% små bolag kan vara Handelsbanken GI småbolag samt 20% Sverige kan vara Plus allabolag Sverige Index?

1 gillning

Ja man kan få en liknande aktieportfölj till en lägre avgift.

Man kan t.ex. göra detta:

Fond Andel Avgift
LF Global 60% 0.22%
Avanza EM 10% 0.27%
Handelsbanken Gl Småbolag 10% 0.66%
Plus AllaBolag Sverige 20% 0.22%
Totalt: 0.27%

Uträkning: (60*0,22)+(10*0,27)+(10*0,66)+(20*0,22)

Sverigefonden i Lysa Bred har bara 142 innehav, jämfört mot Plus AllaBolag Sverige med 365 innehav. Är man OK att kompromissa lite ännu längre ner till 99 innehav kan man ta denna portfölj om man delar upp portföljen hos två aktörer:

Fond Andel Avgift
LF Global 60% 0.22%
Avanza EM 10% 0.27%
Handelsbanken Gl Småbolag 10% 0.66%
Nordnet Sverige Index 20% 0.00%
Totalt: 0.23%

Uträkning: (60*0,22)+(10*0,27)+(10*0,66)+(20*0)

Eller detta om man vill ha allt hos en aktör:

Fond Andel Avgift
LF Global 60% 0.22%
DNB Global Emerging Markets 10% 0.45%
Handelsbanken Gl Småbolag 10% 0.66%
Nordnet Sverige Index 20% 0.00%
Totalt: 0.24%

Uträkning: (60*0,22)+(10*0,45)+(10*0,66)+(20*0)

Är man villig att ta bort globala småbolag, som jag tycker korrelerar tillräckligt mycket mot storbolag för att inte vara värt avgiften, kan man också göra billiga portföljer hos andra aktörer, t.ex hos Fondo:

Fond Andel Avgift
Skandia Global Exponering 70% 0.14%
Storebrand Emerging Markets 10% 0.26%
Plus AllaBolag Sverige 20% 0.15%
Totalt: 0.15%

Uträkning: (70*0,14)+(10*0,26)+(20*0,15)

2 gillningar

Jag hade det lite på känn att vi skulle komma ner till denna nivå. När jag började med att investera i fonder under 2022 så var jag inte insatt så som jag är i dag. Har lovat mig själv att inte pilla heller och jaga dem sista 100/1000 delar i en portfölj och bara försöka att vara tillfreds med det man har.

Jag har två portföljer och en av dessa är enligt ovan dock kör jag 70% på LF. Avgiften blir samma då Plusbolag har samma avgift. På lysa har jag en avgift på 0,323%. Inte mycket det skiljer sig, sen vet jag inte riktigt hur man räknar ränta på ränta i mellanskillnad.

Spontant känns det mycket med 20% home base trots fördelarna med vinsten och skatten osv. Sen att det även är så få bolag stör jag mig också på. Jag försöker landa men jättesvårt. Ju mer jag frågar, visar intresse och lär mig ju mer ifrågasätter jag mina portföljer. Jag vet att detta är nivå med nörderi men kan inte låta bli att tycka att det är skoj. Juste, fördelen med Lysa är att man inte behöver tänka på ombalansering, men iofs så gör man inte det heller ofta.

Jag tycker personligen det blir skevt att t.ex. ha:

  • Större andel Volvo än Tesla.
  • Större andel SEB än JP Morgan.
  • Större andel Assay Obloy än Berkshire Hathaway.
  • Större andel H&M än Nike.

Listan kan göras lång.

Lösningen är att bara ha 1 fond i portföljen :wink: Någon av alla billiga globalfonder.

5 gillningar

Storebrand Global All Countries :partying_face:

1 gillning

Haha ENDAST EN fond?.. Det skulle jag inte kunna leva med :wink: Tack för din tid! Förhoppningsvis landar jag snart.