Renovera badrum-inspiration: vad gillar du med ditt badrum? | Tips till oss

Ett år efter att Caroline i avsnitt 377 utbrister “Jag vill ha en bastu” så har vi bestämt oss för att renovera vårt badrum. Vårt första större renoveringsprojekt i huset. :scream:

Vår tanke är att mer eller mindre outsourca allting, till och med prova en projektledare som får upphandla hantverkare etc så att jag slipper mecket och att det blir rätt med våtrumsbehörighet och liknande.

Därav några olika frågor högt som lågt:

  • Vad gillar du med ditt eget badrum?

  • Har du erfarenhet av ångdusch / ångbastu eller liknande?

  • Vad blev bättre / sämre än du trodde i ert badrum?

  • Finns det några “the big wins” eller tips som du kan ge oss?

Vi är lite sugna men har inte plats för en klassisk bastu - och ha den i källaren är inte alternativ då den inte kommer användas. En rolig kommentar från Lena, designern, var:

"Jag har varit i hundratals hem, i princip alla använder bastun som förråd. " :joy:

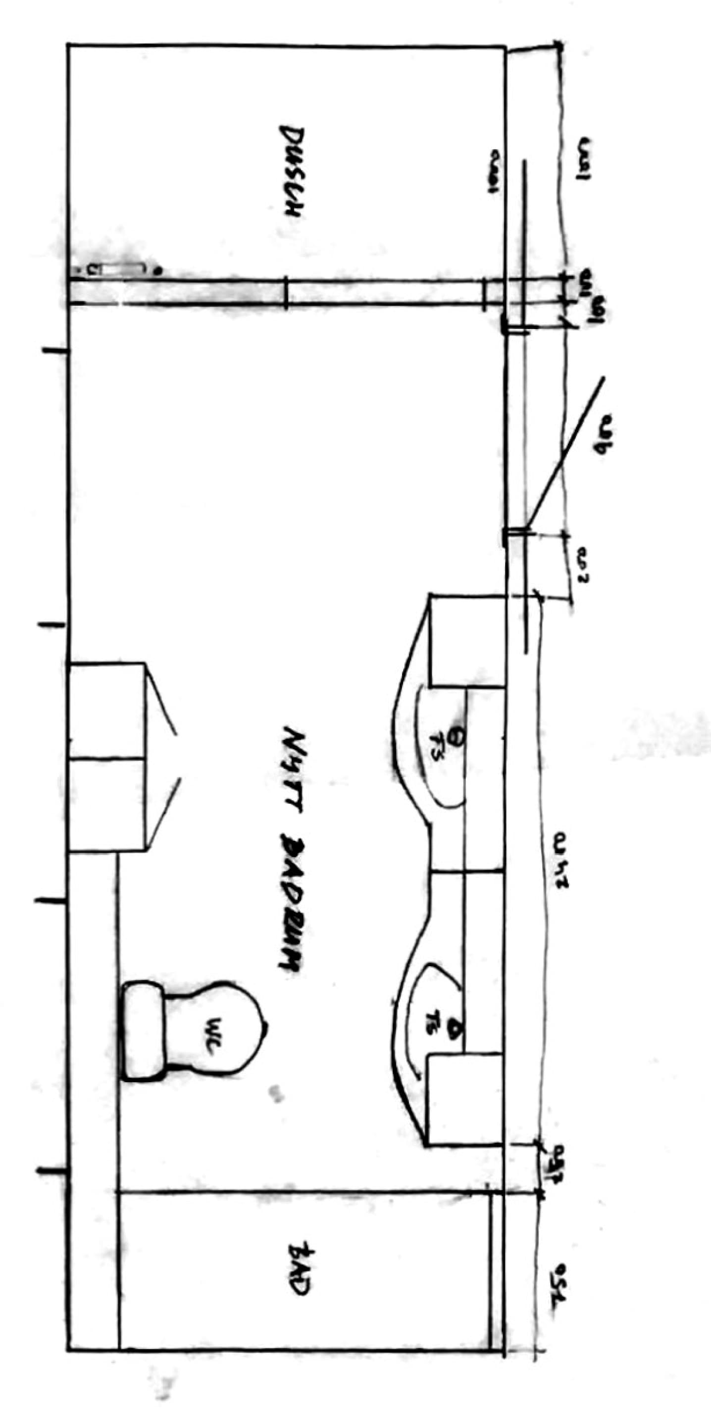
Vårt badrum är typ en rektangel på 6x2 meter. Så här ser ritningen ut. För mig är det ungefär som att för någon att kolla på KIID-dokumentation. Säger väldigt lite. :see_no_evil_monkey: Vi vet dock att vi vill ha två handfat, toalett och dusch. Därefter är det mesta optional.

4 gillningar

Det är 20 år sedan jag renoverade badrum och det var i ett annat EU-land, men det jag vill säga utifrån erfarenhet från brf-styrelse och utförande av större jobb i den typen av fastighet är att det är otroligt skönt att någon sköter upphandling, korrekta kontrakt, för protokoll vid byggmöten, besiktning och annat. Vi har använt Sustera för två stora projekt, de har kontor på flera orter och verkar även jobba mot privatpersoner.

2 gillningar

Bästa grejen är dimstråle som val på duschmunstycket och sen väggljusstakar.

Första finns billigt på Biltema för övrigt. :wink:

Finns självrengörande toalett? Det hade varit högst upp på min önskelista. :raising_hands:

Kom ihåg att efterbehandla fogarna, enklare städning.

3 gillningar

Mitt inspel är att ”trendiga” badrum snaaaaabbt ser daterade ut. Så mitt tips är att hålla det mer klassiskt och tidlöst.

15 gillningar

Vägghängd toalett så att man lätt kan städa.
Helkroppsspegel på dörren så att man själv kan kolla ev problem på “baksidan” av kroppen när man är inne. Dessutom med öppen dörr kunna ta en titt hur man tar sig ut innan man ger dig av eller bara provat några kläder.

I övrigt är jag nöjd med standardbadrum

Detta var svar på TS inte till senare inlägg are, det blev fel o nu kan jag inte ta bort

2 gillningar

Golvvärme och handdukstork

3 gillningar

Det lät intressant. Vad innebär det?

2 gillningar

Vet inte exakt, men har sett flera som renoverar gjort det på YT. Ska se om jag hittar mer info.

Edit.
Tror det är detta.

4 gillningar

Och jag som är helt kass på sådant, vad är ett trendigt vs tidlöst? Jag tror jag hade haft svårt sortera ett par foton i rätt hög. :see_no_evil_monkey:

2 gillningar

Vitt kakel är tidlöst, konstiga färger och mönster är det inte.

Använd handdukar och inredning till färger och mönster istället.

11 gillningar

Min erfarenhet är tyvärr att både köks- och badrumsplanerare ritar utifrån vad man som kund tycker och är på så sätt inte till en stor hjälp när det gäller att få ihop det till en fin helhet. De hindrar en bara från de största planeringsmissarna.

Så en stark rekommendation är att titta runt i olika kataloger (Kvänum är en favorit) och välja ett badrum som förebild. Dvs kombination av kakel/klinker, skåp, handtag, div krokar, ev bänkskivor, lampor, speglar. Annars blir det lätt att kombinationerna inte lirar hundraprocentigt och man till sist bara hugger nåt när man är beslutstrött, tex lampor.

1 gillning

En toalettsits som kan spruta vatten i rumpan?!

6 gillningar

Det som verkar ha varit väldigt poppis de senaste åren är liksom ”spa-stilen” med beige överallt, både väggar och golv. Snyggt nu kanske men om inte alltför länge kommer det vara en tidsmarkör tror jag.

Trendexempel:

Håller med! Har man ett äldre hus kan dock också ngt i stil med Byggfabriken vara väldigt klassiskt.

8 gillningar

Ett trick som jag gillar är att kika på badrum från tiden huset var byggt och ta inspiration av det.

Gillar man en typ av stil som är x 10tals år gammal, så lär stilen hålla över tid.

Pinterest ftw! :blush:

2 gillningar

Once you go dubbelvask you never go back! :slightly_smiling_face:

Snåla inte med belysningen, ha flera belysningspunkter och ställbara nivåer, är rätt bra att kunna få ordentligt med ljus, så väl som mysbelysning.

2 gillningar

Bästa jag köpt! Vill inte vara utan.

Glöm inte krokar på bra ställen. Irriterande att komma ut ur duschen och komma på att handduken hänger på handdukstorken på andra sidan rummet

1 gillning

Glömde fråga, när byggdes erat hus?

1 gillning

Duschblandare som går att nå utan att bli blöt

Eluttag i skåp för eltandborste och liknande

Något slags nattljus

Pax fläkt och pax handdukstork parkopplade, så tork startar när fläkt mäter vattenånga från dusch. Spara kvittona för ev garantianspråk dock.

Golvvärme med Senz-wifi-styrning

Kontrollera tätskikt och fall innan kakling

2 gillningar

Golvvärme, och eluttag för laddning :blush:

1 gillning